Интерфейс генератора частот Inwave

Интерфейс генератора частот Inwave — Изображение №1 — Интерфейсы на Dprofile

Разработка интерфейсов ПО для компании INWAVE, являющейся ведущим российским разработчиком радиоэлектронного оборудования высшей категории сложности.


Наша задача — обновить управление генератором MWT-200U, наладчика MW Rec и UI для обновления прошивок всех устройств (под Windows).


Мы погрузились в этот дивный мир, перебрали UX, отрисовали новые экраны и учли все сценарии взаимодействия.

Работали на основе ранее разработанного логотипа и гаммы агентства Plenum.

Права на все изображения устройств и результаты работы полностью принадлежат компании INVAWE.



Генератор MWT-200U

Интерфейс генератора частот Inwave — Изображение №2 — Интерфейсы на Dprofile

Большинство конкурентов (почти все) имеют привычный способ ввода посредством кнопок, которые дополнительно дублируются на фронтальной части рядом с экраном. Продукты INWAVE, в свою очередь, изначально созданы для управления ими через сенсор, который подстраивается под контекст и упрощают взаимодействие, убирая лишнее и фокусируя пользователя на задаче.

Интерфейс генератора частот Inwave — Изображение №3 — Интерфейсы на Dprofile

Экранчик (иначе его и не назовешь) имеет разрешение 480х272 рх и должен вмещать в себя немалое количество управляющих элементов. Основную логику мы оставили прежней — рабочий стол, куда вынесены главные функции. Передвигаться по экранам рабочего стола посредством «свайпа» (уже привычное действие даже для лютых ретроградов) с индикацией активного экрана.

Это экраны типа «A».

Когда пользователь запускает функциональную часть, то появляется экран типа «B». В этом случае все управляющие элементы вынесены в правую часть, так как основная масса людей — правши и базовые кнопки системы — Подтверждение, Отмена, Запуск или Остановка функций должны быть всегда в одном и том же месте (формируется привычка) и быть итоговым действием на экране (учитываем наше восприятие информации слева — направо).

Отдельный тип — модальные окна, в которых необходимо выбрать только 1 параметр. В этом случае фокусируем внимание только на нем.

Интерфейс генератора частот Inwave — Изображение №4 — Интерфейсы на Dprofile

При тестировании было принято решение использовать 100% черный фон. Это часть стиля компании и качество экрана (среднего качества из Китая) даже в этом случае выдавало темный серый цвет. Любой другой фон был недостаточным для контраста и влиял на другие цвета в гамме.

Управление самыми главными параметрами вынесено на 1 экран (после входа, естественно) и наследственно имеет 2 типа ввода — «джог-колесо» и совсем уж архаичное увеличение значения через стрелки вверх и вниз.


Дополнительно были перерисованы все иконки во всех состояниях

Интерфейс генератора частот Inwave — Изображение №5 — Интерфейсы на Dprofile



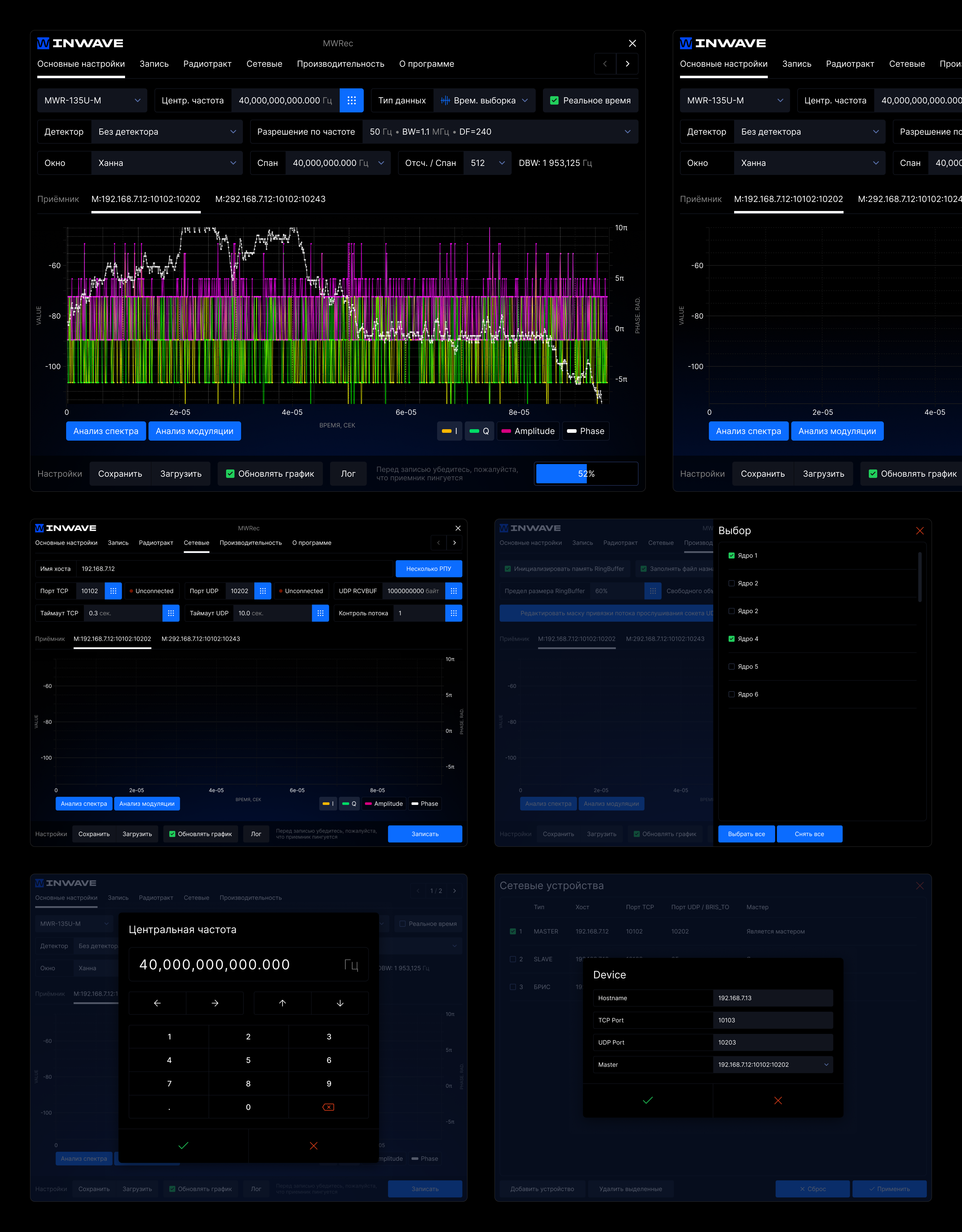
Наладчик генераторов MW Rec

Наладчик запускается на отдельном сенсорном устройстве или же на самом генераторе (в версиях с крупным экраном) или как отдельный софт в среде Windows. С активной помощью инженеров компании мы улучшили UX и спроектировали новый UI, который выполнен в рамках заложенной ранее концепции. Между MWT-200U и MW Rec разница в 1 год.


Интерфейс отлично управляется как на сенсоре, так и мышью.

Интерфейс генератора частот Inwave — Изображение №6 — Интерфейсы на Dprofile



Апдейтер QtFPGAreprog

Это реальное название.
Главная задача — обновлять прошивку на генераторах через среду Windows.


Софт имеет простую пошаговую логику работы. Дополнительно добавили подсветку основной функциональной кнопки и более явно показали успех или ошибку самого процесса обновления.

Интерфейс генератора частот Inwave — Изображение №7 — Интерфейсы на Dprofile

Оценить

Добавить в коллекции...

От автора